
手机微信扫一扫联系客服

企业需要进行大规模的 App推广,相较于线上而言,线下的 App 渠道推广效果监测其实是更加困难的,比如 iOS 系统,在只有一个 App store 下载渠道的前提下,如何知道具体的注册用户是由哪个地推人员推广来的呢?如果不能知道归属关系,那么人员的绩效和效果自然是不可能区别的。
通常是以填写地推码来统计客户归属,但容易出现以下问题
填写邀请码:允许用户安装App填充邀请码,很多用户不愿意配合,容易导致客户流失
这种做法在一定程度上会打击双方的积极性,最后导致业务无法正常高效开展
有什么好的解决方法去实现App统计并且免填邀请码呢?
首先,我们知道无论多渠道如何进行推送,线上/线下场景都是一样的,试了市面上数十款工具,发现Xinstall是完全符合我们这类业务场景的。

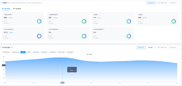
在Xinstall的 后台能自定义为每个地推人员生成带参数的推广二维码/连接,用户只要通过这个二维码进入落地页并且下载App,后台的【访问量/点击量/安装量/注册量/留存率】都能被实时统计进去_。
通过携带参数的二维码或者连接,自然就免去了填写邀请码来识别业绩归因,解放推广和用户沟通成本,极大提高推广效率
Xinstall程序可以生成无限独立的推广二维码和连接,意味着即使推广了上万个渠道和招募上百个业务员,也可以轻松统计他们的详细业绩。

从运营者角度来看数据,有些这些数据后,哪些人?哪个渠道带来的效果更好都能实时看到。可以精准的统计到每一位推广人员,每个区域,每个分公司,每一次地推活动的app统计数据。
上一篇开发者如何选择适合自身APP变现方式的同时,还能提升用户体验感
2025-12-04
双擎驱动增长:广告流量时代中如何破解APP渠道转化和风控难题?
2025-11-17
Xinstall助力元初食品,深度优化数字营销方案
2025-11-04
Xinstall携手华安保险,优化金融数字服务体验
2025-09-15
Xinstall×情绪管理App:提升用户连接价值
2025-09-15
Xinstall深度链接,助力金牛财经打通内容生态与App体验闭环
2025-09-15
Xinstall助力美好买菜,精准归因驱动生鲜电商新增长
2025-09-15
APP用户归因:Xinstall破解多渠道增长难题
2025-08-15
三个场景告诉你,什么时候需要接入深度链接 (Deep Link)?
2025-07-31
APP免填邀请码安装:Xinstall SDK让拉新转化更简单
2025-07-30
Xinstall:以精准、稳定、安全为锚点,助力APP高效增长
2025-07-25
深度拆解:金融App实现用户增长的三大核心策略
2025-07-11
除了买量,你还可以尝试的5种低成本App获客策略
2025-07-07
AI教育热潮,如何衡量教育App渠道投放效果?
2025-06-26
地推数据一团乱?Xinstall四步实现App推广效果精准统计!
2025-06-25